I've owned Kaos for just about a month now, and am already knee-deep in some smaller projects. I am a big fan of iterative design and project execution, and many of these fall into that category. I may not have all of the pieces of the final design in place, but I've made progress in improving things, and know more about the systems involved.
Electrical System
Batteries
Unfortunately, within a few days of being aboard, I could tell the main house bank batteries were completely toast. This bank is 6x flooded golf cart style (GC2) 6 volt batteries wired in series pairs to provide 12 volts and a total of 705 amp hours, or 352 usable amp hours.
My first trip was from Anacortes to Friday Harbor, and various instruments were behaving erratically because of the bad bank. There were instructions from the previous owner to have an ACR forced on to combine the inverter and house bank while away from the dock for better performance, so I suspected something was up.

I was able to find (by a small miracle) a way to get 6x of these batteries in Friday Harbor, and only had to wait a couple of days. The only real challenge was the dock I was at, which had a very steep hill from the boat side up to the parking lot, and required a lot of muscle to remove the old batteries.
I chose to replace the flooded batteries with the same chemistry and type, and died a little inside. I've not purchased flooded batteries for myself in many years, although many customers and projects that I've been involved with still go that route. Nevertheless, for about a $1000 investment, I had a working house bank which was going to be important for things like water, toilets, lights, and navigation equipment. I plan on selling these batteries within 1-2 months after putting the new LiFePO4 battery system in.
AC Power
I knew there were some challenges with Kaos' electrical system, specifically the AC side of things. In the first week, I found several wires on the main panel that were in bad condition and needed to be replaced - they were responsible for most of the AC power and distribution, and I'm glad I found that early on instead of during a failure.

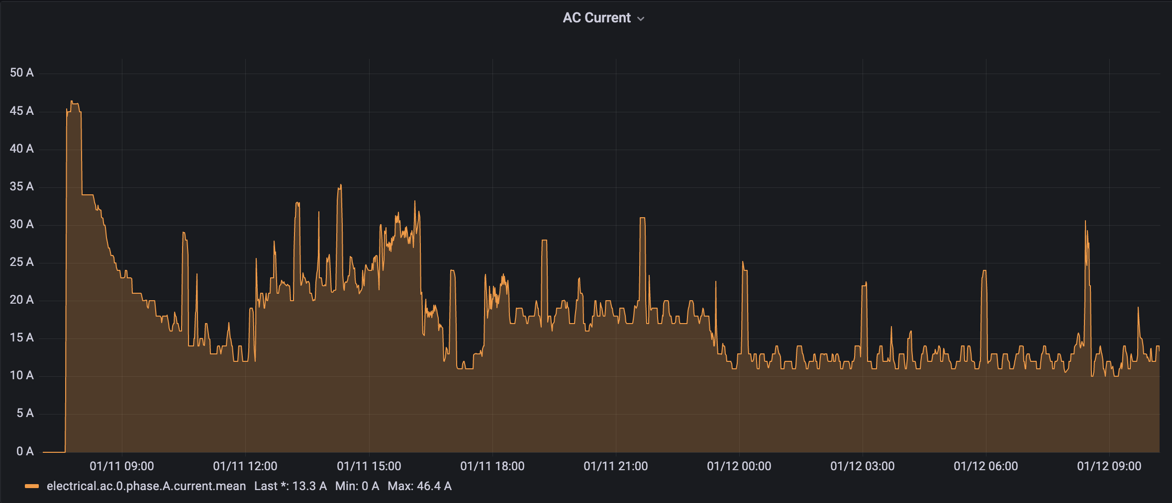
I also added some monitoring for the two legs of AC power so I can ensure that things are not overloaded and are balanced well. Almost all of the analog gauges on the main panel are wildly inaccurate or don't work at all. I highly recommend manually metering every AC and DC connection when you first buy a boat - never trust what you see on the meters.

I found that the primary leg of AC power was running near maximum and at times over the maximum. This is due to some changes that were made at some point in the distant past to allow for both a 50 and 30 amp shore power connection to be used simultaneously, which is a good idea, but the panel was never designed to handle that much load. Breakers don't exist in the right places, and several breakers are sized 30 amps too large for the wire. Much of this has been replaced, bypassed, or will be corrected in the next few weeks.

One of the first things I did is to replace the standard 50 amp shore power inlet and associated difficult to handle Marinco EEL power cable with a SmartPlug and cable. I've used SmartPlugs for years, and even wrote about them over 10 years ago on one of my sailboats after a near fire. Not only are they better designed than standard plugs, but for a 50 amp cable, the actual cable and wire are far more flexible and manageable. If you've ever tried to work with a cold, icy 50 amp cable, you know what I'm talking about. SmartPlug cabling is just better all around.
Lighting
I have an obsession with lighting. I will admit that. I am very picky about the quality of white light, the consistency in how it is thrown out of the fixture or strip, and the ability to control it. In Kaos, I was fortunate enough to be able to do some major retrofits within the first week without too much effort.
Halogen Hell
There are 33 G4-style halogen light fixtures aboard Kaos, and every single one had a standard, old school halogen bulb in it. Not too bad of light quality, but amazingly hot, and a huge drain on the battery bank. With all lights on, I was drawing about 45 amps alone just to power the halogens. 45 amps!

I have loved the quality and reliability of lights from LunaSea for a number of years and have talked about them before. I ordered various shades and types of lights from LunaSea, MarineBeam, and SailorSams. Hands down, the warm white lights from LunaSea provided the best coverage and most consistent warm white light without any issues. The other vendors had small issues like hot spots, weird noises when the bulbs were running, etc. After replacing all 33 lights, I was down to about 4-5 amps total consumption with all of them on versus 45 amps!

I am testing some multi function bulbs that allow for red / white, white / blue, and different dimming levels, all through the existing switch. As an example, switching these particular ones on initially start as red, and switching back off and on again within a short period changes it to white. I wanted to have the pilothouse and galley red for night passages or at anchor. These bulbs have some compromises as they are shoving both white and another color in a small package, and they're not made by LunaSea, so I will continue testing for a while before making a final decision.
New LED strip lights
Kaos had some adequate 12 volt accent lights in a few places - above the valences in the salon, all around the upper woodwork in the master berth, under the guest bed edges, all of the stairs, and the whole back rail in the cockpit. These were all the ubiquitous 12 volt rope light that was popular in the late 90s when the boat was built. They aren't the best light consistency and have hot spots where the light element is, and they're not the most power efficient.
I wanted something a little nicer and more consistent than the strip LED lights I've used for the last 2 boats. These consisted of a RGBW, or red-green-blue-white, high quality strip with individual LEDs. They required a moderate sized controller with a lot of little fiddly wiring, and a wireless remote somewhere to change colors and dim. While this provided a lot of control, I didn't like the remote at all, and the wiring was prone to some challenges with all of the different connections for the types of lighting and colors.

I found a new style of LED called "chip on board" or COB. This design results in a strip light that has a consistent, unbroken bar of light lasting the whole length of the strip. They are very similar to the RGBW strips in that they can be flexed a lot, stuck down with adhesive that is included on the back of the light strip, and cut to length. They also only require 2 wires, of which you can streamline with barrel connectors.
I purchased a few rolls of these for the salon valences, master bedroom, and guest bedroom. I also purchased the various barrel connectors as well as some WiFi enabled remotes that are slimline and work with Home Assistant (the subject of another article in the future) to allow for automation and centralized control.

I am beyond pleased with the quality of the light, the smooth dimming, and the overall look. Gone are the hotspots from individual LEDs, and it looks like a super-professional installation. Both the salon and the master bedroom have a completely new source of light, whereas before it was just an accent. I find that in the salon I use these as the primary way of lighting up the space almost all the time at night.
Electronics
One of the first things I always do aboard a new boat is add some form of electronics. On Kaos, this was a bit easier because of an existing NMEA 2000 bus throughout the boat. My electronics installation is going to be a long journey of different revisions, but to get started, here's what I've done.
Furuno + TimeZero Professional
Mirroring a similar configuration from Rendezvous, I removed all of the Garmin chart plotters, GPS, radar, and other bits. I replaced it with a reliable and powerful system including:
- Furuno SCX-20 satellite compass
- Furuno DRS4DNXT radar
- TimeZero Professional on Intel NUC running Windows 10
This combined with the existing Simrad NAC-3 + AP48 autopilot provides me with a fully configurable navigation, planning, and radar suite.

Within 24 hours of being on the boat, I actually had a Microsoft Surface Pro screen (undocked from the laptop keyboard portion) velcroed to a spare spot on the helm and connected via the docking station to the NMEA 2000 network. This allowed me to use that system for navigation and charts, since the Garmin system hadn't been updated in a long while.

Once I got back to Seattle, I removed the Garmin HD radar and replaced it with the Furuno, along with adding a few other sensors. I have some new displays and other bits and pieces I'm experimenting with and will write more about soon as well.
Other Electronics
Other things I've added within the first few days:
- Linux server running SignalK, AIS dispatcher, Saillogger, weather station, and more.
- Maretron AC power monitoring.
- Maretron IPG gateway + N2Kview to allow for monitoring and alerting
- Vesper Cortex VHF/AIS - this replaced the existing AIS transponder and also provides remote monitoring via its connection to NMEA 2000
Toilets
Not the most exciting thing in terms of projects, but this matches what I did on Grace and Rendezvous early on in our ownership. On Kaos, I've decided to go with Dometic MasterFlush 8100 series heads instead of the Raritan models I've used the last 10 years. This is for a number of reasons.
First, I've never had MasterFlush myself, although I've used them on other people's boats. I am always game to try something new and this is a perfect opportunity and low risk choice since so many people love these toilets just as much as folks love the Raritan ones.

Second, the controls for the 8120 are far easier to use and understand. This was a common problem with the Raritan to the point where I put colored stickers on the buttons to push for guests. The MasterFlush panel is very simple, and the one big button make it very easy to use.

Finally, and most importantly, the MasterFlush has a flat top to it which allows you to use just about any toilet seat on the market, including a full-fledged fancy bidet. More info on that soon.
Heat
Kaos has two heating systems - an extensive Webasto 2020 hydronic system, and a reverse cycle system. The reverse cycle main water circulation pump was damaged during survey, and the previous owner ordered a replacement pump, but it didn't arrive by the time I took possession of the the boat.

Also during this time, we experienced some of the lowest temperatures we've seen in many years, along with a decent amount of snow. The Webasto hydronic system was left on at about 55F and kept the boat warm and safe from mid-December all the way through mid-January.

While in Friday Harbor, and subsequently out at several anchorages, I noticed a lot more smoke coming from the heater. It got even worse over a period of a few days, but would only happen once a day with the heater running 24x7. I have had this model of heater before, so I did the usual maintenance steps which included checking the nozzle (I didn't have a spare), ignitors, fuel supply, and a number of other steps. Nothing seemed to help that much. Eventually it stopped igniting altogether.

An additional side effect is the staining and fiberglass mess that the heater caused. I'm still cleaning this up off of various things, and waiting to do a full clean until I get the heater working again, as I suspect there will be some left over diesel it will burn off.

I changed out the nozzle as soon as I got back to Seattle, but that did not seem to help. I pulled the head and took it to Sure Marine and am waiting for a diagnosis.
In the interim, I was able to get the AC water pump replaced and back up and running. The reverse cycle system has been keeping the boat warm, and works reasonably well, although the hydronic system is a bit warmer since it runs in more places throughout the boat.
Internet
I haven't actually installed a big internet setup quite yet as I'm learning where cables can/can't go, the best spaces to mount routers and switches, and more.
To start with, I've been using Peplink MAX BR1 Pro 5G router combined with the Netgear Nighthawk 5G hotspot connected to the WAN port on the router for a second connection. I've been using factory antennas, and have the system sitting in a corner of the pilothouse. It has worked reasonably well since I've been in mostly populated areas. In some of the less connected areas, I was not able to get reliable connectivity, as I expected.
Longer term, I plan on having a multi-WAN, multi-modem 5G router mounted in the flybridge somewhere, several test antenna mounts within easy reach, and a couple of Peplink domes. I'll be doing an updated article on my new setup within the next month or so.

I'm really happy to have gotten started on projects, and can't wait to jump into some of the bigger ones. I'm also really excited to get back out on the water and enjoy the boat even more!
Archived Community Comments
These comments were posted on the SeaBits forum before February 2026. Scroll down to join the current discussion.
Congrats on the new boat, thanks for writing about your projects, it’s very interesting.
Another great write up. After I finish up with my Chinook install I’ll be tackling some of the same l projects. Specifically, the toilet and lighting upgrades. The lights on my boat are all over the color and element spectrum and my vacuflush system has been a PITA since the beginning.
Are you selling the Garmin Radar? I’m looking for a temporary dome style solution until I add my new mast or radar arch. If so, let me know the details. I added a new NMEA 2000 backbone and Garmin plotter last summer and plan to build my Garmin system from there.
Thanks! I love writing about projects just about as much as doing them!
I am selling the Garmin HD radar plus other bits and pieces including a GPSMAP 5212 chart plotter, a GPSMAP 5208 chart plotter, and associated cabling. I also have two GMI10 displays. I can grab more details on the models and such this weekend.
Definitely let me know. I’ll be working on the boat in Bremerton and spending time at the boat show all week.
Great article, as usual, Steve.
Congratulations on the new boat.
We, also, are in the middle of a new-to-us boat renovation project.
N2K system install going well and all electronics replaced with 2 19" & 2 12" (1 12" displays the Maratron Mbb300 data) touch screens running TZPro with the Furuno digital radar overlay.
Also followed your exceptional article on N2K powered raspberry pie setup. I have problems with the pie SD corrupting every once in a while and I have to start over.
I would be very interested in learning about your unix server setup. Are the setup instructions identical to the rPie setup?
Thanks and keep the great blogs going.
Really good stuff here. I am curious, do the reverse cycle hydronic and wabasco share the same air handlers, pumps etc? I am thinking of adding a diesel hydronic heater toour existing system. And suggestions on companies to assist? I cant get a lot of traction in SoCal.
Good on ya for mentioning your SmartPlug upgrade. If I’m working on a boat that doesn’t have one I’ll harangue the captain until they see the wisdom. Actually it doesn’t take much, for the money it’s one of the best safety upgrades anyone make make.
An early COVID project was to finally tackle a complicated electric toilet install. I’m with you regarding Raritan (and most others) toilet controls. A little too much for guests and crew. Also, thanks to heightened sanitation awareness due to COVID, I decided that I wanted foot switches. Since nothing existed that was quite what I wanted, in my typical way I ended up building a toilet control that gave me exactly the features I wanted. The user only has to deal with 2 momentary switches: fill & flush. Everybody gets it immediately.
I use an Intel NUC for my main boat Linux server (Using an Intel NUC as a powerful boat server) that has a proper solid state storage disk and more powerful CPU which is important for the amount of data I have flowing through it. I had issues with the SD card as you are, and also just overall horsepower.
The setup process is not identical. The basic operating system and general steps there are a bit different. Once past that point, most of the software is similar if not identical in the installation side.
The Webasto and reverse cycle system use separate pumps and air handlers. Some share the same ducting, but that’s about it. Someone else asked me about this recently, and there was only one mainstream system that offered it from Webasto called BlueCool. I also didn’t like having everything integrated to that level where one failure takes out both systems, sort of like I’m dealing with now! But I do know that space can be at a premium, and some of these systems could be a benefit on that front.
Agreed! I’ve done it on all of my boats since they started offering the product, and on many customer boats!
Foot switches are a great idea! Awesome install!
Thank you for sharing this. Really nice to read and understand the various stuff going on in the boat world. Giving me lots of encouragement to finally buy a boat!
Steve, congrats on Kaos and also on a bunch of successful initial projects! I was particularly interested when I heard about your battery issues as I was expecting you would probably replace with a more modern chemistry. I was a bit surprised that you just put flooded back in Kaos but sounds like that is a temporary measure. I’m curious what your plans are for LiFePO4? I just reread your adventures in adding LiFePO4 to Grace back in 2018 and am curious how things will work this time with a different boat and 3-4 years of time passed. Are the options pretty much the same or possibly better/simpler now? Are you planning to take on and write about that project pretty soon? (I’m going to need to replace our boat’s house bank soon myself and would like to try something different.) Thanks for all your articles, they are always an interesting read.
Congrats on your newest vessel, and thank you for sharing informed details about all your projects. I always find your write-up very informative.
Our vessel also suffers from diesel exhaust smears since both the main engine and generator exhaust amidships on the hull of our Nauticat 43.
As you noted, many products remove some/most of the soot marks, but always leave evidence behind…
Last year during our haulout, some dear experienced boating friends handed us their bottle of 'Someone to do it’ cream cleaner. [No affiliation…]
A quarter sized dob on a cleaning rag and a minute later all evidence we are diesel powered was erased.
Since the product is non-volatile it can be shipped USPS, therefore we could even order some delivered to us in Alaska.
We won’t ever be without it…
This is just a FWIW as our- and the experience of others we have recommended this product to- has always been outstanding.
I should also mention our hull was painted with 2 part LPU [AWLgrip] in 1995…
In case this is useful.
Cheers! Bill
I am planning on a LiFePO4 main bank using 48 volt batteries and various other bits to other banks. I mentioned a bit of the design in the initial post about Kaos here: Meet Kaos!
I’m hoping to finalize my design this week so I can begin ordering the big parts, and I will be posting multiple articles about the design throughout the process.
Thanks for the recommendation!
New user to Seabits. Loving the informative posts and engaging style. I’ve a 42’ mid 90s Catalina — solid fiber glass cabin healiner, a few questions. You seem to have a plethora of supplier knowledge.
Lighting:
- recommend any surface mount fixtures for the LunaSea red/white? existing lighting consists of small tacky -brass spot lights… wall mount. i would love continuous overhead lighting all over.
(i’d love to do red or white (integrated) dimmable tape lights, alas, i don’t believe my product use case merits an actual product ?)
- driver and remotes for the tape lights? you mention another post (pending) and homelink. possible to share a link to these?
Best regards on the new acquisition — super excited to watch the build!
CB
Not 100% sure I understand, but if you’re looking for surface mount fixtures to replace the brass circular ones that are between 5 and 6" around, LunaSea offers a silver/chrome option that has a switch to flip it between red/white or blue/white. I used those on Rendezvous in a lot of areas.
I’m currently experimenting with this particular controller on three strips https://www.superbrightleds.com/moreinfo/single-color-dimmer-switches/wi-fi-bluetooth-single-color-led-controller-alexa-google-assistant-smartphone-compatible-3-amps6-amps-12-24-vdc/6776/15227/?accessory_of=6259-controllers
It uses WiFi for control, which is both better and worse than the proprietary stuff that I’ve used a lot before with dedicated remotes. It is compatible with Home Assistant, and they have their own iOS and Android app you can use as well. So far it has been working well, although I am hearing a high pitched hum at some times depending on the power level which I am trying to trace. It’s very faint, and no one else but me seems to be able to hear it, but something I definitely want to investigate.
Thank you, Steve!
To clarify the cabin salon, interior headliner (to which any overhead lighting would mount) is fiberglass-- no space for recessed lights or wiring. So surface mount is the only option (which is why the low profile tape lights are attractive.) I’ll share photos asap.
I appreciate the response and kudos to the vibrant community, here! Much appreciated!
The surface mount light I’ve used and mentioned above is this one: Lunasea Lighting LLB-10WR-2A-CR | Fisheries Supply
Left field question here, but a habit of mine to see a nautical chart and figure out where the boat is from limited data. Your two chartplotter screens are showing waters I can’t seem to recognize! Sure , haven’t had coffee yet, but still! Any clues?
I’m south bound in Admiralty Inlet just off of Marrowstone Island with Nodule Point just to my starboard, and Bush Point way off to my port. Directly off my bow is Foulweather Bluff.
Thanks! Everything looked familiar but I suspected the plotters weren’t in north up. Always dismayed at how poorly I do recognizing a chart position ad hoc
What current sensors are you using to monitor your AC legs? I’m wondering if I can feed that info back into my MultiPlus to limit overall shore power current draw since one leg is not currently visible to it.
I am using Maretron AC current monitors. I don’t think you can feed NMEA 2000 data back into a MultiPlus to change the shore power limits. In fact, if you have a MultiPlus, don’t you only have one leg? Or do you have multiples?
