
Starlink has been a technology that many boaters have been interested in because of the potential performance and flexibility. Unfortunately, it is not yet fully supported in all mobile and marine environments. I spent some time over the last few months doing some testing just to see what limitations might exist.

A few months ago, I discussed a lot of reasons why Starlink isn't ready for your boat, and many of those things are still true. But in certain situations, it might be a usable solution even in the current version.
Underway
Starlink definitely is not ready for being used underway. The process that the dish goes through to find the correct point to look at in the sky usually happens at power up, and maybe one or two times a day after that.
While underway, you're moving and changing directions, and the dish will eventually lose sight of the correct area and disconnect. At some point, it will start trying to find things again, and could work for a while if you are on a straight line course, but in general, it would have a tough time keeping up.
I also question whether the current dish and motor setup would survive in a marine world, particularly while in heavy weather with both wind and waves and the associated vibrations that you might be in.
At Anchor
At anchor Starlink worked a bit better as long as I wasn't rotating that much. In a moderate wind, with the boat pointing a particular direction for a while without much rotation, I would retain signal, but still experience outages of many minutes as I drifted out of the area the dish had locked onto. At times, it would attempt to re-connect and re-align itself, and it would work again until I rotated more.
I still don't think this would be a good solution given the current motors and how infrequently it attempts to re-acquire the area in the sky it needs to point to.
At a Dock
At the dock Starlink worked very well, but in more dense marinas, it had issues, which might be a surprise to some people. In particular, sailboat masts and other tall things in the field of view of the dish caused outages sometimes every couple of minutes. Sometimes the outages were only 10-15 seconds, while other outages were minutes long. It really depends on what is in the field of view, and how big it is.

For normal browsing, it isn't the end of the world, but for things that are more real time like Zoom, it isn't really usable. I would recommend having a back-up method of connectivity such as cellular or WiFi, and using a Peplink product with SpeedFusion so that when Starlink loses signal, the other connectivity fills in as a backup.

Visibility & Obstructions
Obstructions are the biggest challenge with maintaining a good signal and reliability. Unlike older satellite systems, where they pointed at a fixed spot in the sky and really never move, Starlink uses an array that looks at a swath of sky that is quite large and wide. As a result, this means you need to have a whole huge hunk of sky visible to the dish at all times, or you'll have outages. This is something that will hopefully improve over the years, but for now it is a limitation.

Above is a great article by Joe Meadows where he discusses his testing. In particular, point 2 is very relevant to using Starlink on a boat in a marina or even near a shoreline with trees:
Be aware that if you have just a tiny little bit of a tree that is barely visible in the area that's supposed to be free of obstructions, you will still have a loss of signal each day, which means no service, even if just for a few seconds or so each time. That interruption might last only a few seconds, but those seconds might occur during your most important call of the week. And the more obstructions you have, the worse it will be.
As mentioned above while testing at docks and marinas, sailboat masts and other tall things like shorelines and trees cause a lot of issues if that happens to be the direction that the satellites are hanging out.

One way to check your area even before you purchase is to download the Starlink app from a mobile app store, and use the obstruction / visibility checker to see if your marina or dock location would work for Starlink. It uses your location and camera to figure out if you have a clear view of the sky, or if there are obstructions you need to worry about. It will show you the overall percentage of visibility, and allow you to move around until you find a good location.
Performance
Overall, when in good conditions, the performance was excellent.


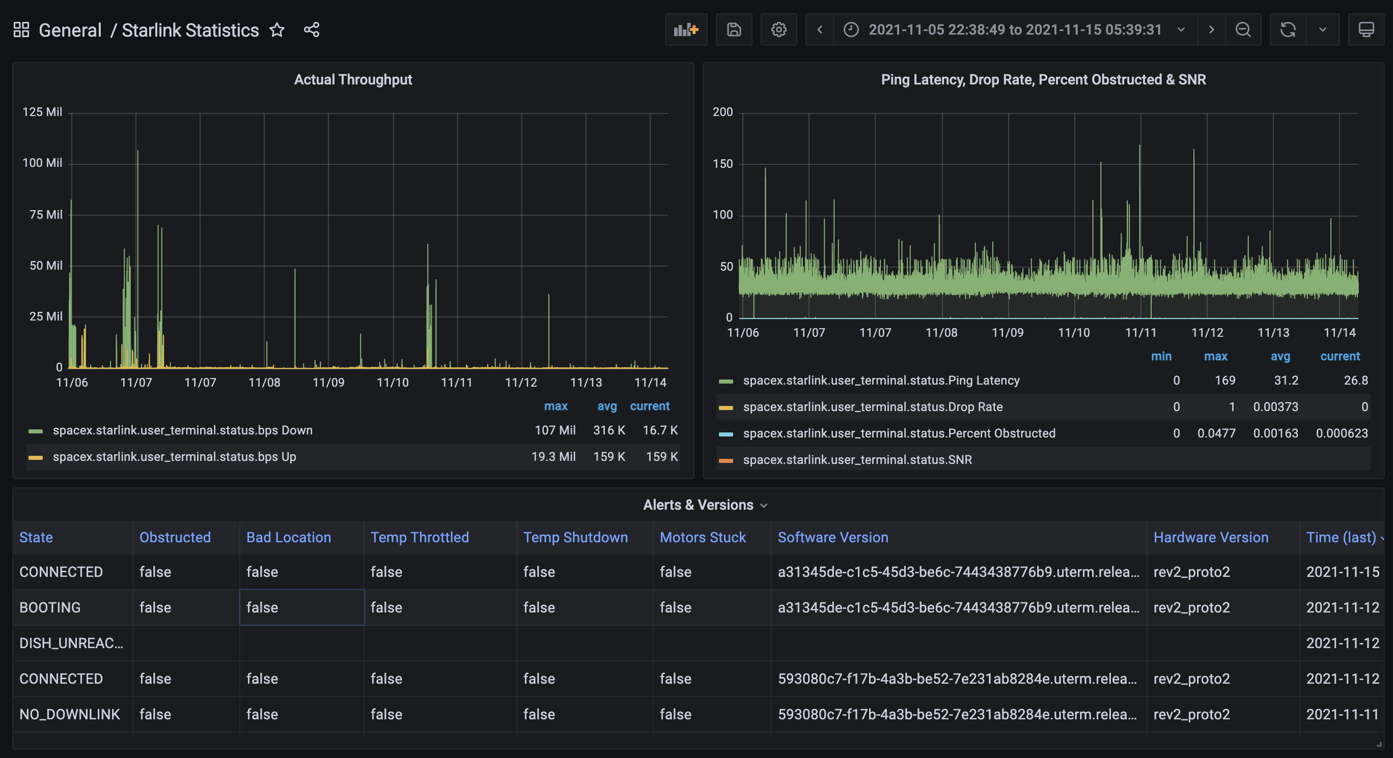
Latency is on par or lower than a good cellular connection at an average of 30ms or so. This is about double a good fiber or cable connection, but still extremely low and more than enough to allow video conferencing, phone calls, and even gaming.
Download was between 150-170Mbps, and upload was between 15-22Mbps. The download is definitely nice, and is similar to a very good cellular connection. What is even better is the very healthy upload bandwidth. This will allow for very reliable Zoom or Teams video sessions for at least 2-3 people with plenty of other bandwidth to handle other types of traffic.
Cabin Use
I actually wanted Starlink for our family cabin in rural Eastern Washington. We have had very, very slow DSL for years there, and previous to that, terrible satellite.

Even after using the Starlink app to plan the location, I still had to tweak it a bit and move it further out from the edge of the house than I had planned. I had hoped to mount it on the edge of the eave, but there were some obstructions from a tree far away on the edge of the sight line.
Since it has been installed about 3 months ago, it has worked very well. Usually once every other day there is an outage of a few seconds, mostly attributed to the dish moving around, firmware updates, or Starlink general outages. There has been snow, rain, high winds, and power outages, and it has survived through all of those so far. We've left the DSL connection, and likely will keep it as a backup for a year or two until Starlink becomes more stable.
Other Notes
There were a few other notes I had from using Starlink aboard.
Location limitations - you still have to register or choose your address / location for where the dish "lives" which dictates the "pod" that you are connecting to. This isn't an issue in a marina, where you will be in a fixed location, but for mobile use out and about, this is a major pain. You have to have connectivity in order to change this, and figuring out when you need to is still a work in progress. There are also restrictions on where you can move to, and long wait times for coverage in new areas due to supply chain and other issues.
Should work everywhere for global maritime by roughly middle of next year (enough sats with laser links launched). Until then, it will be patchy when far from land.
— Elon Musk (@elonmusk) November 13, 2021
Maritime support by 2022? This tweet generated a lot of excitement in the marine community recently. What is specifically being discussed is the laser links between satellites, not some sort of general marine support or otherwise. Right now, each satellite that you're connected to must have a view of a ground station that is connected to the internet. That's how the satellite itself gets internet access, and passes that connectivity on to the dish. Starlink has been building ground stations as fast as they can, but you can't build them on water, nor can you build them everywhere in rural areas. This feature allows the satellites themselves to connect to another satellite somewhere up in the sky via a laser link and form a connection to a ground station that way. While out on the ocean, you could assume that there would be a "train" of satellites all linked together by lasers, maybe hundreds of miles long, to the final satellite that has a view of a ground station back on land.
While this is pretty cool technology, we've known about it for some time, and this tweet does not mean that maritime solutions will be available by mid 2022 😀. What it does mean is that the technology will be ready to support people far offshore. Does that mean we will have a maritime dish and mount? No idea.
Ditch the router - I tested both with and without the Starlink provided WiFi router. The only thing that you really lose is the ability for the router itself to do speed tests. I already had very good established WiFi and didn't want another device and WiFi network, so being able to plug the dish cable directly into a Peplink WAN port was perfect. There are instructions on the management IP you need to setup with Peplink for this to work correctly.

I am using an open source project called starlink-grpc-tools to create really nice dashboards from the dish. It shows throughput, latency, outages, and obstruction details. Helpful to track how things are performing.
Wrap Up
Starlink's technology is pretty darn cool. Being able to get 100+ Mbps of low latency internet without cellular or cables is astonishing, and I can't wait to see the additional advances Starlink comes up with, as well as competitors who are already jumping into the market.

However, I still stand by my previous article from a few months ago that it is not ready for most boaters, especially if you intend on using it underway or at anchor. If you're at a dock with minimal obstructions, it could be a great solution.
For now, it is a niche solution for a very specific use case, and will take at least a year, if not longer, before it becomes available to marine users in a more mobile form.
Archived Community Comments
These comments were posted on the SeaBits forum before February 2026. Scroll down to join the current discussion.
Oh my gosh Steve, could you write a more thorough and specific to my interests and needs article on this subject? I think not! Thanks so much!
Haha - having the same thoughts as @BoatGuyBill here.
Thanks for testing this out and writing this up Steve
Hah! Thanks to you both @BoatGuyBill and @kymsails for the kind words.
I get asked about Starlink daily - folks think it is a viable alternative even now - and I wanted to spend some time with it to make sure people understood it is not ready for prime time yet, unless you have a very specific use case and clear sky view!
Great read and info. I am aware of the limitations on boats and understand that the eventuality of being able to cruise with it is there but with no real timeline. As usual, Musk chooses his words carefully lol.
Anyway, we currently have Starling on the floating fishing lodge that we’re caretaking on Vancouver Island and it has been pretty impressive. We’ve had it since late September and only experienced one outage so far and that was just a matter of rebooting the router.
Of course our lodge is anchored well in one spot and does not change in orientation.
The weakness is that we are anchored in a very narrow cove with the shorelines on either side of us very close to the lodge and the hills rising steeply. This cuts our sky view down to a very small slice. Add the tree tops to that and our dish is aiming directly into the tops of the trees. It hasn’t been a problem for connectivity though, just for speed. At best we’re only seeing 40 to 60 Mbps. Even so, we’re still able to use Zoom and watch streaming movies on Netflix completely glitch free.
I am crossing my fingers for a speedy deployment of the next generation of satellites with laser communication.
Thanks for the great article and Merry Xmas to you.
Thanks for the report on usability and usage! Always good to hear how others are using Starlink, and what works/doesn’t work.